欢迎访问乐发环境科技股份有限公司官网
发布时间:2023年07月21日 08:38 作者:环保设计师 点击数:次
来源:环保设计师
水泵的性能参数,标志着水泵的性能。泵的性能参数及相互之间的关系是选泵和进行流量调节的依据。各类泵的性能差异情况,对选型和使用都具有十分重要的作用。
一、离心泵

液体注满泵壳,叶轮高速旋转,液体在离心力作用下产生高速度,高速液体经过逐渐扩大的泵壳通道,动压头转变为静压头。要注意防止汽蚀现象和气缚现象的发生。性能特点:
离心泵的流最范围很大,流量和压力都平稳,没有波动。
离心泵的转数较高,可以与电动机和汽轮机直接相连,传动机构简单紧凑。
操作方便可靠,调节和维修容易,并易于实现自动化和远距离操作。
离心泵与同一指标的往复泵相比,结构简单紧凑,体积小,重量轻,零部件少,制造方便,造价低,而且占地面积小,因此它的设备和修理费用都较低廉。
离心泵有以下主要缺点:在一般情况下,离心泵起动前需先灌泵或用真空泵将泵内空气抽出。自吸离心泵启动前虽不必灌泵,但目前使用上还有局限性。
液体粘度对泵的性能影响较大。当液体粘度增加时,泵的流量,扬程,吸程和效率都会显著地降低。离心泵在小流量高扬程的情况下应用,受到一定的限制。因为小流量离心泵的泵体流道很窄,制造困难,同时效率很低。
二、多级离心泵

相当于多个离心泵串联,一级一级增压,可获得较高压头。
性能特点:
多级离心泵与单级泵相比,其区别在于多级泵有两个以上的叶轮,能分段地多级次地吸水和压水,从而将水扬到很高的位置,扬程可根据需要而增减水泵叶轮的级数。多级泵主要用于矿山排水、城市及工厂供水,农业灌溉用的很少,仅适用于高扬程、小流量的高山区提水来解决人畜饮水的困难。
多级高心泵有立式和卧式两种型式多级离心泵的泵轴上装有串联的两个亦上的叶轮,它相对于一般的单级离心泵,可亦实现更高的扬程;相对于活塞泵、隔膜泵等往复式泵,可亦泵送较大的流量。多级离心泵效率较高,能够满足高扬程、高流量工况的需要,在石化、化工、电力、建筑、消防等行业得到了广泛的应用。
由于其本身的特殊性,与单级离心泵相比,多级离心泵在设计、使用和维护维修等方面,有着不同、更高的技术要求。往往是人们在一些细节上的疏忽或者考虑不周,使得多级离心泵投用后频繁发生异常磨损、振动、抱轴等故障,亦致停机。
三、齿轮泵
两齿轮的齿相互分开,形成低压,液体吸入,并友壳壁送到另一侧。另一侧两齿轮互相合拢,形成高压将液体排出。
性能特点:
优点:结构简单紧凑、体积小、质量轻、工艺性好、价格便宜、自吸力强、对油液污染不敏感、转速范围大、能耐冲击性负载,维护方便、工作可靠。
缺点:径向力不平衡、流动脉动大、噪声大、效率低,零件的互换性差,磨损后不易修复,不能做变量泵用。
四、螺杆泵
双螺杆泵与齿轮泵十分相似,一个螺杆转动,带动另一个螺杆,液体被拦截在啮合室内,沿杆轴方向推进,然后被挤向中央排出。
性能特点:
优点:1)压力和流量范围宽阔;2)运送液体的种类和粘度范围宽广;3)因为泵内的回转部件惯性力较低,故可使用很高的转速;4)吸入性能好,具有自吸能力;5)流量均匀连续,振动小,噪音低;6)与其它回转泵相比,对进入的气体和污物不太敏感;7)结构坚实,安装保养容易。
缺点:螺杆的加工和装配要求较高;泵的性能 对液体的粘度变化比较敏感。
五、往复泵
往复泵是正位移泵。当泵提供的流量大于管路需求流量时,要求一部分回流到往复泵进口,及旁路调节。
性能特点:
优点:
(1)可获得很高的排压,且流量与压力无关,吸入性能好,效率较高,其中蒸汽往复泵可达80%~95%;(2)原则上可输送任何介质,几乎不受介质的物理或化学性质的限制;(3)泵的性能不随压力和输送介质粘度的变动而变动。其他的泵都不具有往复泵的上述突出优点,但它们的结构比较简单,使用操作比较方便,而且还有体积小、重量轻、流量均匀,并能系列化批量生产的 优点。
缺点:流量不是很稳定。同流量下比离心泵庞大;机构复杂;资金用量大;不易维修等。
六、双动往复泵

活塞右移,左下吸液,右上排液。活塞左移,右下吸液,左上排液。活塞往复一次,有两次吸、排液,流量更加均匀。
七、气动隔膜泵
为了使活柱不与腐蚀性料液直接接触,将气缸腔体与液料用隔膜分开,实质也是往复泵的原理。

性能特点:
气动隔膜泵是一种新型输送机械,是目前国内最新颖的一种泵类。采用压缩空气为动力源,对于各种腐蚀性液体。气动隔膜泵其有四种材质:工程塑料、铝合金、铸铁、不锈钢。气动隔膜泵根据不同液体介质分别采用丁腈橡胶、氯丁橡胶、氟橡胶、聚四氟乙烯、聚四六乙烯。以满足不同用户的需要。安置在各种特殊场合,用来抽送种常规泵不能抽吸的介质,均取得了满意的效果。
(1)泵不会过热:压缩空气作动力,在排气时是一个膨胀吸热的过程,气动泵工作时温度是降低的,无有害气体排出。(2)不会产生电火花:气动隔膜泵不用电力作动力,接地后又防止了静电火花(3)可以通过含颗粒液体:因为容积式工作且进口为球阀,所以不容易被堵。(4)对物料的剪切力极低:工作时是怎么吸进怎么吐出,所以对物料的搅动最小,适用于不稳定物质的输送(5)流量可调节,可以在物料出口处加装节流阀来调节流量。(6)具有自吸的功能。(7)可以空运行,而不会有危险。(8)可以潜水工作。(9)可以输送的流体极为广泛,从低粘度的到高粘度的,从腐蚀性得到粘稠的。(10)没有复杂的控制系统,没有电缆、保险丝等。(11)体积小、重量轻,便于移动。(12)无需润滑所以维修简便,不会由于滴漏污染工作环境。(13)泵始终能保持高效,不会因为磨损而降低。(14)百分之百的能量利用,当关闭出口,泵自动停机,设备移动、磨损、过载、发热(15)没有动密封,维修简便避免了泄漏。工作时无死点。
八、磁力泵
磁力泵由泵、磁力联轴器和驱动电机三部分组成。泵轴的左端装有叶轮,右端装有内磁转子,泵轴由滑动轴承支承。托架联接泵和电机并保证内外磁转子的位置精度。当电机驱动外磁转子旋转时,磁场通过空气气隙和隔离套,带动内磁转子同步旋转,从而带动叶轮旋转。
性能特点:
同使用机械密封或填料密封的离心泵相比较,磁力泵具有以下优点:1.泵轴由动密封变成封 闭式静密封,彻底避免了介质泄漏。2.无需独立润滑和冷却水,降低了能耗。3.由联轴器传动变成同步拖动,不存在接触和摩擦。功耗小、效率高,且具有阻尼减振作用,减少了电动机振动对泵的影响和泵发生气蚀振动时对电动机的影响。4.过载时,内、外磁转子相对滑脱,对电机、泵有保护作用。
九、水环式真空泵
叶轮与泵壳成偏心,泵壳内充一定量的水,叶轮旋转使水形成水环。相邻叶片(如图中红色叶片)旋转时,与水环形成的空间(气室)变大即进气,空气(气室)逐渐变小,即空气被压缩。多组相邻叶片,即多组往复压缩。结构紧凑、工作平衡可靠和流量均匀,所以化工生产中多用来输送或抽吸易燃、易爆和有腐蚀性的气体。水环式真空泵由于叶轮搅拌液体,损失能量大,故其效率很低。
性能特点:
优点:结构简单,制造精度要求不高,容易加工。结构紧凑,泵的转数较高,一般可与电动机直联,无须减速装置。故用小的结构尺寸,可以获得大的排气量,占地面积也小。压缩气体基本上是等温的,即压缩气体过程温度变化很小。由于泵腔内没有金属磨擦表面,无须对泵内进行润滑,而且磨损很小。转动件和固定件之间的密封可直接由水封来完成。吸气均匀,工作平稳可靠,操作简单,维修方便。
缺点:效率低,一般在30%左右,较好的可达50%。真空度低,这不仅是因为受到结构上的限制,更重要的是受工作液饱和蒸气压的限制。用水作工作液,极限压强只能达到2000~4000Pa。用油作工作液,可达130Pa。总之,由于水环泵中气体压缩是等温的,故可以抽除易燃、易爆的气体。由于没有排气阀及摩擦表面,故可以抽除带尘埃的气体、可凝性气体和气水混合物。有了这些突出的特点,尽管它效率低,仍然得到了广泛的应用。
十、旋涡泵
性能特点:
优点:
W型单级直连旋涡泵是供吸送清水或物理化学性质类似于水的液体之用,使用液温不超过60,常用于锅炉给水的配套,在造船、轻纺、化工、冶金、机械制造、水产养殖、固定消防稳压、热交换机组、农业远程喷灌等部门等都有广泛的应用。旋涡泵体积小、重量轻的特点在船舶装置中具有极大的优越性。具有自吸能力或借助于简单装置来实现自吸。具有陡降的扬程特性曲线,因此,对系统中的压力波动不敏感。某些旋涡泵可实现汽液混输。这对于抽送含有气体的易挥发的液体和汽化压力很高的高温液体具有重要的意义。旋涡泵结构简单、铸造和加工工艺都容易实现,某些旋涡泵零件还可以使用非金属材料,如塑料、尼龙模压叶轮等。
缺点:1 效率较低,最高不超过55%,大多数旋涡泵的效率在20-40%,因此妨碍了它向大功率方向发展。2旋涡泵的汽蚀性能较差。3旋涡泵不能用来抽送粘性较大的介质。因随着液体粘性的增加,泵的扬程和效率会急剧降低,介质的粘度限制在114 厘沲之内。4 旋涡泵叶轮和泵体之间的径向间隙和轴向间隙的要求较严给加工和装配工艺带来一定困难。5抽送的介质只限于纯净的液体。当液体中含有固体颗粒时,就会因磨损引起轴向和径向的间隙增大而降低泵的性能或导致旋涡泵不能工作。十一、叶片泵

因为历史的叶片泵根据中类型的不同有两种:一)专门指容积泵中的滑片泵。二)指动力式泵的三泵(离心泵、混流泵、轴流泵)或其他特殊的泵。这类泵产品一般不会叫叶片泵。但作为专著,叶片泵几乎全部是指离心泵、混流泵、轴流泵等(一级建造师2014《机电工程与管理实务》中称这三类为叶轮泵)。根据其每转的理论排量是固定值还是可变值,可以分为叶片式变量泵和叶片式定量泵。
性能特点:
优点:(1)输出流量比齿轮泵均匀,运转平稳,噪声小。(2)工作压力较高,容积效率也较高。(3)单作用式叶片泵(Tokimec东京计器叶片泵)易于实现流量调节,双作用式叶片泵则因转子所受径向液压力平衡,使用寿命长。(4)结构紧凑,轮廓尺寸小而流量较大。
缺点:(1)自吸性能较齿轮泵差,对吸油条件要求较严,其转速范围必须在500~ 1500 r/min范围内。(2)对油液污染较敏感,叶片容易被油液中杂质咬死,工作可靠性较差。(3)结构较复杂,零件制造精度要求较高,价格较高。叶片泵一般用在中压(6.3 MPa)液压系统中,主要用于机床控制,特别是双作用式叶片泵(东京计器SQP叶片泵)因流量脉动很小,因此在精密机床中得到广泛使用。
十二、蒸汽喷射泵

蒸汽进入喷嘴后,高速喷出,产生低压,将气体吸入并在混合室混合,经扩大管后,动能转变为压强能。如果吸入的气体来自容器,容器减压,即可称作喷射真空泵。性能特点:
(1)该泵无机械运动部分,不受摩擦、润滑、振动等条件限制,因此可制成抽气能力很大的泵。只要泵的结构材料选择适当,对于排除具有腐蚀性气体、含有机械杂质的气体以及水蒸等场合极为有利。(2)结构简单、重量轻,占地面积小。(3)工作蒸汽压力为4~9×105Pa,在一般的冶金、化工、医药等企业中都具备这样的水蒸汽源。因水蒸汽喷射泵具有上述特点,所以广泛用于冶金、化工、医药、石油以及食品等工业部门。
十三、轴流管道泵

叶轮设计成轴流式。转速很高,如果电机功率、叶轮直径、管道直径足够大的话,流量可以很大。性能特点:
1、管道泵结构紧凑,机泵一体化,体积小.其立式结构具有安装占地面积小,运行平稳,安装无需调整2、泵进出口设计成规格相同法兰,且位于同一中心在线,可象阀门一样直接安装在管路上,且中心低,便于管道布置,安装方便.3、泵与电机同轴,轴向尺寸短,使泵运行更加平稳,噪音低.4、取消传统轴封方式,避免了输送介质的外泄,因此具有完全无泄漏的显著特点。
十四、自吸泵单级单吸
自吸泵的工作原理是:水泵启动前先在泵壳内灌满水(或泵壳内自身存有水)。启动后叶轮高速旋转使叶轮槽道中的水流向涡壳,这时入口形成真空,使进水逆止门打开,吸入管内的空气进入泵内,并经叶轮槽道到达外缘。
性能特点:
自吸泵属自吸式离心泵,它具有结构紧凑、操作方便、运行平稳、维护容易、效率高、寿命长,并有较强的自吸能力等优点。管路不需安装底阀,工作前只需保证泵体内储有定量引液即可。不同液体可采用不同材质自吸泵。
1、排污能力强:特殊的叶轮防堵设计,确保了泵高效且无堵塞。2、高效节能:采用优秀水力模型,效率比一般自吸泵高3~5%。3、自吸性能好:自吸高度比一般自吸泵高1米,且自吸时间更短。
十五、活塞泵
借活塞在汽缸内的往复作用使缸内容积反复变化,以吸入和排出流体。

性能特点:
活塞泵又叫电动往复泵,从结构分为单缸和多缸,其特点是扬程较高。适用于输送常温无固体颗粒的油乳化液等。用于油田、煤层注水、注油、采油;膛压机水压机的动力泵,水力清砂,化肥厂输送氨液等。若过流部件为不锈钢时,可输送腐蚀性液体。另外根据结构材质的不同还可以输送高温焦油、矿泥、高浓度灰浆、高粘度液体等。
活塞泵适用于高压、小流量的场合,特别是流量小于100m?/h,排出压力大于9.8兆帕时,更显示出它较高的效率和良好的运行性能。它吸入性能好,能抽吸各种不同介质、不同粘度的液体。因此,在石油化学工业、机械制造工业、造纸、食品加工、医药生产等方面应用很广。低中速活塞泵速度低,可用人力操作和畜力拖动,适用于农村给水和小型灌溉。

十六、罗茨真空泵
罗茨泵的工作原理与罗茨鼓风机相似。由于转子的不断旋转,被抽气体从进气口吸入到转子与泵壳之间的空间v0内,再经排气口排出。由于吸气后v0空间是全封闭状态,所以,在泵腔内气体没有压缩和膨胀。但当转子顶部转过排气口边缘,v0空间与排气侧相通时,由于排气侧气体压强较高,则有一部分气体返冲到空间v0中去,使气体压强突然增高。当转子继续转动时,气体排出泵外。
性能特点:
在较宽的压强范围内有较大的抽速;起动快,能立即工作;对被抽气体中含有的灰尘和水蒸气不敏感;转子不必润滑,泵腔内无油;振动小,转子动平衡条件较好,没有排气阀;驱动功率小,机械摩擦损失小;结构紧凑,占地面积小;运转维护费用低。因此,罗茨泵在冶金、石油化工、造纸、食品、电子工业部门得到广泛的应用。
十七、旋片式真空泵
旋片泵的旋片把转子、泵腔和两个端盖所围成的月牙形空间分隔成A、B、C三部分。
性能特点:
旋片式真空泵(简称旋片泵)是一种油封式机械真空泵。其工作压强范围为101325~1.33×10-2(Pa)属于低真空泵。它可以单独使用,也可以作为其它高真空泵或超高真空泵的前级泵。它已广泛地应用于冶金、机械、军工、电子、化工、轻工、石油及医药等生产和科研部门。
1.体积小、重量轻、噪音低;2.设有气镇阀,可抽除少量水蒸气;在环境温度五摄氏度到四十摄氏度范围内,进气口压强小于1.3X103帕的条件下允许长期连续运转,被抽气体相对湿度大于百分之九十时,应开气镇阀。3.设有自动防返油止回阀,启动方便;4.进气口连续畅通大气运转不得超过一分种;5.不适用于抽除对金属有腐蚀的,对泵油起化学反应的,含有颗粒尘埃的气体,以及含氧过高的,有爆炸性的,有毒的气体。
十八、泥浆泵

泥浆泵,是指在钻探过程中向钻孔里输送泥浆或水等冲洗液的机械。泥浆泵是钻探设备的重要组成部分。在常用的正循环钻探中﹐它是将地表冲洗介质──清水、泥浆或聚合物冲洗液在一定的压力下,经过高压软管﹑水龙头及钻杆柱中心孔直送钻头的底端,以达到冷却钻头、将切削下来的岩屑清除并输送到地表的目的。常用的泥浆泵是活塞式或柱塞式的,由动力机带动泵的曲轴回转,曲轴通过十字头再带动活塞或柱塞在泵缸中做往复运动。在吸入和排出阀的交替作用下,实现压送与循环冲洗液的目的。性能特点:
1、可输送高浓度高粘度<10000PaS及含有颗粒的悬浮浆液。2、输送液流稳定、无过流、脉动及搅拌、剪切浆液现象。3、排出压力与转速无关 ,低流量也可保持高的排出压力。4、流量与转速成正比,通过变速机构或调速电机可实现流量调节。5、自吸能力强,不用装底阀可直接抽吸液体。6、泵可逆转,液体流向由泵的旋转方向来改变,适用于管道需反正向冲洗的场合。7、运转平稳、振动、噪声小。8、结构简单、拆装维修方便。I-1B型浓浆泵广泛就应用于化工、制药、酿造、造纸、食品等单位。
十九、气气增压泵以压缩空气为动力,将低压气体压力升高后连续输出,最终输出压力可升高至动力源压力的两倍甚至数十倍,是无污染的气体增压装置。根据输出压力和结构形式又分成低压泵和高压泵。低压泵主要用于当现场气源压力不足或不稳定,不能保证气动装置的最低使用压力时,维持气动装置正常工作,满足设备的局部高压用气要求。高压泵主要用于增压非普通压缩空气场合,如把氮气、氦气、氩气等增压至几十兆帕并装入高压储气罐。
性能特点:
(1)工作压力范围大,选用不同型号的泵可获得不同的压力区域,调节输入气压输出气压相应得到调整。可达到极高的压力,气体90Mpa(2) 流量范围广,对所有型号泵仅0.1Kg气压就能平稳工作,此时获得最小的流量,调节进气量后可得到不同的流量。(3) 易于控制,从简单的手动控制到完全的自动控制均可满足要求。(4) 自动重新启动,无论何种原因造成保压回路压力下降,将自动重新启动,补充泄漏压力,保持回路压力恒定。(5) 操作安全,采用气体驱动,无电弧及火花,可在危险场合使用。(6) 最大节能可达70%,因为保持保压不消耗任何能量。
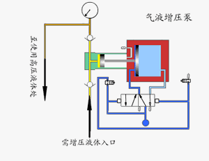
二十、气液增压泵由单向阀控制的高压柱塞不断的将液体排出,增压泵的出口压力大小与空气驱动压力有关。当驱动部分和输出液体部分之间的压力达到平衡时,增压泵会停止运行,不再消耗空气。当输出压力下降或空气驱动压力增加时,增压泵会自动启动运行,直到再次达到压力平衡后自动停止。采用单气控非平衡气体分配阀来实现泵的自动往复运动,泵体气驱部分采用铝合金制造。接液部分根据介质不同选用碳钢或不锈钢,泵的全套密封件均为进口优质产品,从而保证了气液增压泵的性能。性能特点:
(1)输出压力高:液泵最大可达640MPa,气泵最大可至200MPa(2)使用范围广:工作介质可为液压油.水及大部分化学腐蚀性液体,而且可靠性高,免维护寿命长。(3)输出流量范围广:对所有型号泵仅需较小驱动气压就能平稳工作,此时获得较小流量,调节驱动进气量后可获得不同流量。(4)应用灵活:选用不同型号的泵,可获得不同的压力区域。(5)易于调节:在泵的压力范围内,调节调节阀从而调节进气压力,输出液压相应相应得到无极调整。(6)自动保压:无论何种原因造成保压回路压力下降,将自动启动,补充泄漏压力,保持回路压力恒定。(7)操作安全:采用气体驱动,无电弧及火花,可在危险场所使用。

本文所引用图片及文字来源于网络,版权归原作者所有,本文旨在供读者分享,如有侵犯您的权益或者版权请及时联系我们,我们将在24小时内删除,谢谢。
首页 | 走进乐发 | 新闻中心 | 业务及产品 | 业绩案例 | 联系我们
Copyright 2016 ? www.nngrhj.com 乐发环境科技股份有限公司 工信部备案:桂ICP备08102005号-2